Компания Canonical, стоящая за Ubuntu, объявила о запуске MicroCloud Cluster Manager — нового решения для управления облачными кластерами. Инструмент уже доступен в бета-версии и нацелен на работу как в дата-центрах, так и в edge-инфраструктуре.
Фактически речь идёт о попытке упростить управление распределёнными облачными средами — от компактных кластеров на периферии сети до полноценной инфраструктуры в дата-центрах. Canonical делает ставку на лёгкость развертывания и автоматизацию, что особенно актуально на фоне роста интереса к edge computing.
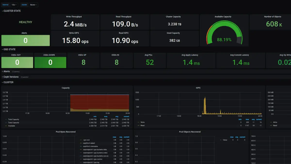
Новый MicroCloud Cluster Manager интегрирован с существующей экосистемой Canonical и изначально проектировался с учётом наблюдаемости (observability). На текущем этапе он поддерживает работу с LXD и предоставляет панель мониторинга через Grafana, что позволяет отслеживать состояние кластеров в реальном времени.
Что это за решение и как оно устроено
MicroCloud Cluster Manager построен полностью на открытом программном обеспечении. В его основе лежит оркестрация через Juju, а также использование PostgreSQL и Traefik Ingress Operator для управления сетевыми запросами и инфраструктурой.
По сути, Canonical предлагает готовую платформу, где многие задачи «второго дня» уже решены из коробки: автоматические обновления, масштабирование, отказоустойчивость и базовая эксплуатация кластеров. Это отличает подход компании от более сложных решений, требующих отдельной настройки и поддержки.
Если вы уже сталкивались с развитием Linux и серверных технологий, то тренд очевиден — всё движется в сторону упрощения инфраструктуры и автоматизации управления.
Важно и то, что проект распространяется под лицензией AGPLv3 и опубликован на GitHub, а значит, ориентирован не только на корпоративный сегмент, но и на сообщество разработчиков и инженеров.
Выход MicroCloud Cluster Manager отражает более широкий тренд: компании всё чаще ищут альтернативы тяжёлым облачным решениям вроде Kubernetes, особенно в сценариях edge computing и частных облаков.
Canonical явно делает ставку на нишу «лёгких кластеров», где важны скорость развертывания и минимальные затраты на поддержку. В этом контексте MicroCloud может стать логичным продолжением экосистемы Ubuntu и LXD.
На фоне роста интереса к инфраструктуре и оптимизации серверных решений, о чём уже говорилось, например, в материале про распространение Linux и его влияние на рынок, такие инструменты выглядят особенно актуально.
Пока MicroCloud Cluster Manager находится в стадии бета-тестирования, но Canonical уже заявляет, что в будущем он станет полноценной консолью управления с расширенными возможностями автоматизации, аналитики и контроля жизненного цикла кластеров.
Источник: Phoronix




